Organizations managing extended ecosystems face scattered engagement data. Interactions across courses, campaigns, AI conversations, vouchers, and events often exist in isolated silos, making it difficult to understand true engagement levels, compare partners, or measure readiness. Without a clear, consolidated view, allocating marketing funds, driving adoption, and launching impactful initiatives becomes complex and inefficient.
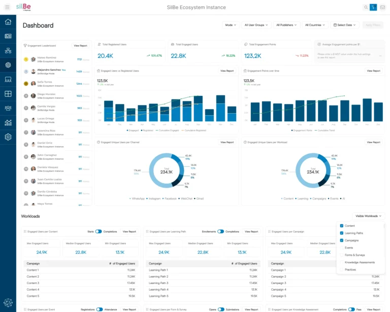
The Ecosystem Engagement Hub consolidates every user interaction from all TIDWIT workloads into a single, actionable view. Whether someone registers for a course, opens a campaign email, claims a voucher, engages with AI, or completes an assessment, every activity is tracked, scored, and summed across nodes and the broader ecosystem. Powerful dashboards, leaderboards, and reports allow you to compare readiness, spot high-performing partners, and identify gaps – all from one central hub.
Looking ahead, advanced workflows and AI-driven analytics will turn engagement data into action – helping providers allocate resources smarter, launch the right initiatives at the right time, and drive ecosystem performance, expand partner footprint, and accelerate go-to-market impact.
The Ecosystem Engagement Hub gives you a unified view of engagement across all workloads, enabling data-driven decisions that improve partner readiness and adoption. By consolidating interactions from courses, campaigns, AI conversations, vouchers, events, and more, organizations can allocate resources more effectively – including marketing development funds – while increasing partner footprint and overall ecosystem impact. With AI-powered workflows and actionable insights, engagement-driven initiatives can be automated, helping you continuously optimize performance and drive measurable results.
Discover how TIDWIT customers are unleashing the full power of their partner ecosystems
Please fill out the contact form and soon one of our representatives will contact you.